Описание «Арвиста-Мониторинг»
“Арвиста-Мониторинг” - это программное обеспечение, предназначенное для отслеживания работы и мониторинга функционирующего оборудования. Оно позволяет собирать данные с устройств, формировать базу временных рядов и хранить полученную базу данных.
Кто использует «Арвиста-Мониторинг»
- ИТ-отделы
- Системные администраторы
Преимущества «Арвиста-Мониторинг»
- Прогрессивная технология
- Схемы мониторинга любой сложности
- Максимальная кастомизация
Функции «Арвиста-Мониторинг»
- Мониторинг производительности
- Управление ресурсами
- Утилиты оптимизации
- Анализ безопасности
- Администрирование ОС
Характеристики «Арвиста-Мониторинг»
| Техническая поддержка | Рабочее время по телефону, Email/HelpDesk |
| Обучение по продукту | Документация |
| Размер бизнеса | малый и средний бизнес, крупный бизнес |
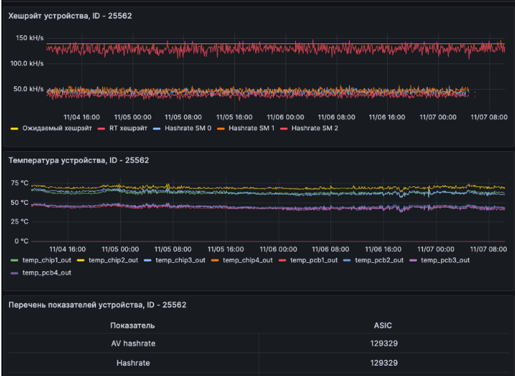
Скриншоты «Арвиста-Мониторинг»
Категории
Нужно собственное решение?
Создайте заказ на разработку, проверенные исполнители напишут вам сами!

